www.strumentazioneelettronica.it

resultsUrl="https://www.strumentazioneelettronica.it/risultati-ricerca/"

Simulatore impianti fotovoltaici per test su inverterKeysight Technologies ha presentato una versione rinnovata del suo pacchetto software Solar Array Simulator (SAS) Control dedicato alle prove sugli inverter per impianti fotovoltaici.

Si tratta di un pacchetto da utilizzare insieme al sistema modulare di simulazione di impianti fotovoltaici N8900APV, a sua volta derivato dagli alimentatori di potenza della serie N8900A.

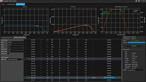
Il pacchetto software SAS Control permette di eseguire test statici e dinamici sulla capacità dell'inverter di inseguire il punto di massimo rendimento (MPPT) delle stringhe fotovoltaiche, secondo quanto stabilito dalla norma EN50530 (Aprile 2010), riferimento di mercato per la valutazione degli inverter fotovoltaici collegati alla rete elettrica.

L'ultima versione del software introduce anche la compatibilità con la piattaforma Keysight BenchVue e offre ai progettisti di inverter e impianti solari di collaudare le proprie apparecchiature ottenendo in molto molte semplice e intuitivo le caratteristiche I/V.

Software per caratterizzazione inverter fotovoltaiciCaricando una curva I/V relativa a una stringa fotovoltaica negli alimentatori N8900APV, è possibile tenerne sotto controllo l'uscita osservando il comportamento dell'inverter nella sua attività di inseguimento del punto di potenza massima, onde comprendere a fondo il funzionamento reale dell'algoritmo MPPT dell'inverter in prova.

Lo standard europeo EN50530 fornisce ai progettisti di inverter una modalità condivisa per valutare la bontà degli algoritmi MTTP, ma richiede un notevole impegno di tempo e competenze per essere seguito.

La soluzione offerta da Keysight offre una modalità semplice e garantita di effettuare correttamente le prove con un pacchetto software che, con il semplice inserimento dei parametri di base, come Pmp, Vmp, etc., produce automaticamente tutti i report formattati come richiesto dallo standard EN50530, oltre a un file di log dettagliato di tutte le misure eseguite durante la procedura di test.

Fiere e Seminari

Logo FocusonPCB

FocusonPCB - Vicenza, 13-14 maggio 2026

"Focus on PCB – From Design to Assembly” torna a Vicenza il 13 e 14 maggio 2026 confermandosi come l’evento di riferimento in Europa per l’industria dei circuiti stampati e per…

Oscilloscopio MXO 3

Focus on PCB - 13-14 maggio, Fiera di Vicenza